DEM : le Digital Experience Monitoring, avec Centreon
Optimiser l’experience utilisateur
La performance des entreprises est fortement liée à la satisfaction des clients et à la productivité des employés, c’est pourquoi la supervision de l’expérience utilisateur et plus généralement le Digital Experience Monitoring sont des enjeux cruciaux.
CONTEXTE UTILISATEUR ET DÉFIS
Pourquoi l’expérience utilisateur est devenue un indicateur critique à superviser
Dans un environnement numérique toujours plus exigeant, la performance des services digitaux ne se mesure plus uniquement à la disponibilité des serveurs ou au bon fonctionnement du réseau. Ce qui compte désormais, c’est l’expérience réelle vécue par les utilisateurs finaux : vitesse d’affichage, fluidité des parcours, réactivité des applications web et mobiles.
Pour les entreprises, un ralentissement ou une erreur sur un parcours critique — tunnel d’achat, authentification, recherche — peut avoir des conséquences immédiates : baisse des conversions, abandon de session, dégradation de l’image de marque, voire perte de chiffre d’affaires.
C’est pourquoi la supervision de l’expérience utilisateur est devenue un complément indispensable de la supervision IT traditionnelle. Elle permet de répondre à des questions clés :
- Mon site est-il performant partout dans le monde ?
- L’expérience utilisateur est-elle fluide sur mobile comme sur desktop ?
- Les ralentissements viennent-ils du frontend, du backend ou d’un fournisseur tiers ?
Face à ces enjeux, Centreon renforce sa mission de supervision complète en annonçant l’acquisition de Quanta, spécialiste reconnu en Surveillance Synthétique (STM) et Surveillance Réelle des Utilisateurs (RUM). Ce rachat stratégique pose les bases d’une nouvelle offre Centreon Experience Monitoring, en cours d’intégration à la plateforme.
CE QUE NOUS FAISONS
Centreon place l’expérience utilisateur au cœur de la supervision IT
Centreon offre une solution de supervision ouverte et modulaire qui connecte les mondes de l’IT et de l’expérience utilisateur. Notre approche permet de :
- Superviser les indicateurs de qualité perçue par les utilisateurs : temps de chargement, taux d’erreur, Apdex, métriques Core Web Vitals (TTFB, LCP, FID, etc.)
- Simuler des scénarios de navigation critiques sur vos sites et applications (ajout au panier, paiement, recherche produit, etc.)
- Corréler ces données avec l’état réel de l’infrastructure (serveurs, réseaux, bases de données, services cloud, CDN…)
- Préserver l’interopérabilité avec vos outils existants de monitoring applicatif ou de performance digitale : Dynatrace, Pingdom, Accedian, Sahi Pro, etc.
Grâce à l’intégration progressive de la technologie Quanta, Centreon étend ses capacités natives de supervision à la performance web, tout en continuant à agréger les indicateurs issus de vos outils déjà en place.

COMMENT NOUS LE FAISONS
Une approche complète : RUM, STM et corrélation avec l’infrastructure
Centreon collecte, unifie et contextualise les données d’expérience utilisateur au sein de son portail unique.
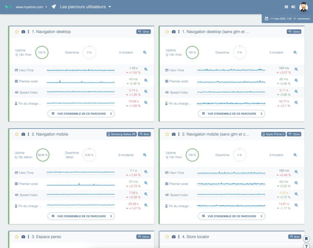
Surveillance synthétique (STM) avec Centreon Experience Monitoring
Des scénarios personnalisés sont exécutés automatiquement à intervalles réguliers depuis plusieurs localisations géographiques et types de navigateurs. Cela permet de :
- Détecter des dégradations de performance avant que les utilisateurs ne soient affectés
- Comparer les temps de réponse entre régions, navigateurs, ou appareils
- Vérifier la disponibilité et la fluidité de parcours métiers critiques
Real User Monitoring (RUM) natif avec Centreon Experience Monitoring
Centreon collecte des données issues des sessions réelles des visiteurs :
- Géolocalisation, type d’appareil, vitesse de connexion
- Expérience perçue sur chaque page (TTFB, LCP, First Input Delay…)
- Statistiques de performance par segment utilisateur
Intégration avec la supervision IT
Toutes les données RUM/STM sont :
- Corrélées aux métriques d’infrastructure
- Visualisables dans des tableaux de bord unifiés
- Exploitables pour la détection d’anomalies, les alertes intelligentes et le reporting SLA
Grâce aux connecteurs existants, Centreon continue également de collecter des indicateurs depuis les plateformes tierces DEM et APM via API.
La modélisation des processus métier peut inclure la performance de l’expérience utilisateur mesurée par l’extension DEM pour fournir une vue de bout en bout complète, depuis l’infrastructure jusqu’à l’utilisateur, aussi bien en temps réel que dans les rapports périodiques de gestion des SLAs.

Vous souhaitez optimiser votre performance web, mais vous ne savez pas par où commencer ?

3 BÉNÉFICES CLÉS
Des services numériques plus performants, plus fiables et mieux pilotés, grâce à Centreon

Une supervision de bout en bout, centrée sur l’utilisateur
En combinant surveillance synthétique et réelle, Centreon offre une vision complète de la qualité de l’expérience numérique, sur tous les canaux et pour tous les utilisateurs.

Une résolution d’incident accélérée
Grâce à la corrélation automatique entre ressenti utilisateur et état technique, vous identifiez plus vite les causes profondes des ralentissements et réduisez votre MTTR.

Une plateforme ouverte, évolutive et unifiée
Bénéficiez du meilleur des deux mondes : nouvelles capacités DEM natives via Centreon Experience Monitoring, tout en valorisant vos outils existants. Et très bientôt, une solution complète Centreon Experience Monitoring intégrée dans votre portail habituel.
Pour aller plus loin
Découvrez comment Centreon va transformer votre business
Restez informés sur notre actualité